メインコンテンツへスキップ
Verifiers は、強化学習(RL)環境の構築と LLM エージェントのトレーニングのためのモジュール式コンポーネントライブラリです。Verifiers で構築された環境は、LLM の評価、合成データパイプライン、あらゆる OpenAI 互換エンドポイントのエージェントハーネス、および RL トレーニングとして機能します。 W&B を使用してトレーニングメトリクスを記録するだけでなく、Weave を Verifiers の RL ワークフローに統合することで、トレーニング中のモデルのパフォーマンスに関するオブザーバビリティ(可観測性)を得ることができます。Weave は各ステップの入力、出力、タイムスタンプを記録するため、各ターンでデータがどのように変換されるかを確認したり、複雑なマルチラウンドの会話をデバッグしたり、トレーニング結果を最適化したりすることができます。 また、Weave と Verifiers を組み合わせて 評価(Evaluations)を実行することも可能です。 このガイドでは、Verifiers、W&B、Weave のインストール方法を説明し、Verifiers を Weave および W&B と共に使用する 2 つの例を紹介します。 verifiers wandb run page

はじめに

Verifiers と Weave を統合するには、まず uv を使用して Verifiers ライブラリをインストールします(ライブラリの作者によって推奨されています)。以下のコマンドのいずれかを使用してライブラリをインストールしてください。
# ローカル開発および API ベースのモデル向けのコアライブラリをインストール
uv add verifiers

# PyTorch や GPU サポートを含む、すべてのオプションの依存関係を含むフルバージョンをインストール
uv add 'verifiers[all]' && uv pip install flash-attn --no-build-isolation

# GitHub から直接最新バージョンをインストール(未リリースの最新機能や修正を含む)
uv add verifiers @ git+https://github.com/willccbb/verifiers.git
次に、Weave と W&B をインストールします。
uv pip install weave wandb
Weave は、デフォルトでこのライブラリに対して 暗黙的なパッチ適用(implicit patching) を有効にします。これにより、パッチ関数を明示的に呼び出すことなく、Verifiers で Weave を使用できます。

ロールアウトのトレースと評価

必要なライブラリをインストールしたら、Weave と Verifiers を併用してコールの トレース(Traces)や 評価(Evaluations)を実行できます。 以下のサンプルスクリプトは、Verifiers で評価を実行し、その結果を Weave に ログ(log)する方法を示しています。このスクリプトは、GSM8K データセット を使用して LLM が数学の問題を解く能力をテストします。GPT-4 に 2 つの数学の問題を解かせ、各回答から数値を抽出し、Verifiers を評価フレームワークとして使用してその試行を採点します。 サンプルを実行し、Weave で結果を確認してください。
import os
from openai import OpenAI
import verifiers as vf
import weave

os.environ["OPENAI_API_KEY"] = "<YOUR-OPENAI-API-KEY>"

# Weave を初期化
weave.init("verifiers_demo")

# 最小限のシングルターン環境
dataset = vf.load_example_dataset("gsm8k", split="train").select(range(2))
parser = vf.ThinkParser()

def correct_answer(parser, completion, answer):
    parsed = parser.parse_answer(completion) or ""
    return 1.0 if parsed.strip() == answer.strip() else 0.0

rubric = vf.Rubric(funcs=[correct_answer, parser.get_format_reward_func()], weights=[1.0, 0.2])

env = vf.SingleTurnEnv(
    dataset=dataset,
    system_prompt="Think step-by-step, then answer.",
    parser=parser,
    rubric=rubric,
)

client = OpenAI()
results = env.evaluate(
    client, "gpt-4.1-mini", num_examples=2, rollouts_per_example=2, max_concurrent=8
)

実験管理とトレースを用いたモデルのファインチューン

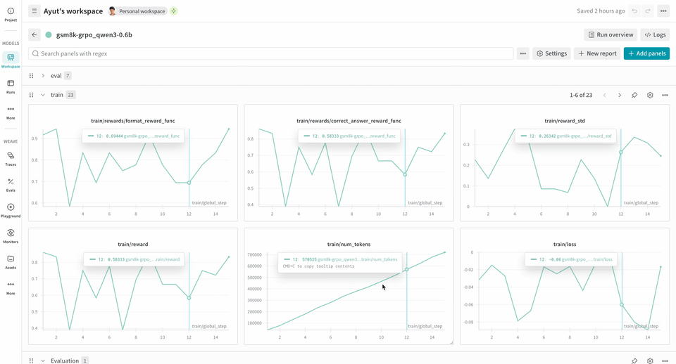
Weave は、トレーニング中のモデルの挙動に関する洞察を提供することで、RL のファインチューンワークフローにおける強力なツールとなります。W&B と併用することで、包括的なオブザーバビリティが得られます。W&B はトレーニングメトリクスとパフォーマンスチャートを追跡し、Weave はトレーニングプロセス中の各インタラクションの詳細な トレース(Traces)をキャプチャします。 verifiers リポジトリには、すぐに実行できる が用意されています。 以下の RL トレーニングパイプラインの例では、ローカルの推論サーバーを実行し、GSM8K データセットを使用してモデルをトレーニングします。モデルは数学の問題に対する回答を返し、トレーニングループは出力をスコアリングしてそれに応じてモデルを更新します。W&B は損失、報酬、精度などのトレーニングメトリクスを記録し、Weave は入力、出力、推論過程、およびスコアリングをキャプチャします。 このパイプラインを使用するには:
  1. ソースからフレームワークをインストールします。以下のコマンドで GitHub から Verifiers ライブラリと必要な依存関係をインストールします。
git clone https://github.com/willccbb/verifiers
cd verifiers
uv sync --all-extras && uv pip install flash-attn --no-build-isolation
  1. 既成の環境をインストールします。以下のコマンドで、事前設定済みの GSM8K トレーニング環境をインストールします。
vf-install gsm8k --from-repo
  1. モデルをトレーニングします。以下のコマンドは、それぞれ推論サーバーとトレーニングループを ローンチ(Launch)します。このサンプルワークフローではデフォルトで report_to=wandb が設定されているため、別途 wandb.init を呼び出す必要はありません。W&B にメトリクスを記録するために、このマシンの認証を求められます。
# 推論サーバーを実行
CUDA_VISIBLE_DEVICES=0 vf-vllm --model willcb/Qwen3-0.6B --enforce-eager --disable-log-requests

# トレーニングループを実行
CUDA_VISIBLE_DEVICES=1 accelerate launch --num-processes 1 --config-file configs/zero3.yaml examples/grpo/train_gsm8k.py
この例は 2xH100 で正常にテストされました。安定性を高めるために、以下の環境変数を設定しています。
# ローンチ前に、両方のシェル(サーバーとトレーナー)で実行
export NCCL_CUMEM_ENABLE=0
export NCCL_CUMEM_HOST_ENABLE=0
これらの変数は、デバイスメモリ割り当てのための CUDA Unified Memory (CuMem) を無効にします。
トレーニングが開始されると、UI で run 中にログ記録された トレースを確認 できます。 トレースでは、Environment.a_generate および Rubric.score_rollouts メソッドの logprobs が除外されます。これにより、トレーニング用のオリジナルデータはそのままに、ペイロードサイズを小さく抑えています。

関連項目

Verifiers は W&B Models との強力なインテグレーションを備えています。詳細は Monitoring を参照してください。